Z.ai went public on January 8, 2026. The company listed under the stock code 02513.HK, becoming the world’s first publicly traded large language model (LLM like ChatGPT/Claude) company.

Their IPO raised around $560 million USD, with 70% of the funds going towards the research and training of LLMs and other foundational models.
This is pretty interesting for a few reasons:
-
Being publicly listed forces them to reveal their books and accounting and allows everyone to see the high $$ burn rates of AI labs. They reported a net loss of $420 million USD in 2024, due to high costs of compute, talent, and token usage.
-
I’m curious as to where the rest of their funding will come from long-term. It feels like they’re losing money on their coding plans and LLMs seem to be a race to the bottom for token usage per dollar.
-
It’ll be interesting to see the economics of tokens and how margins change over time through software and hardware innovations.
-
-
China’s first ‘AI Tiger’ to be publicly listed. Z.ai (alongside Minimax, Moonshot, and StepFun) listed on the Hong Kong stock exchange and may pave the way for the other companies to follow suit.
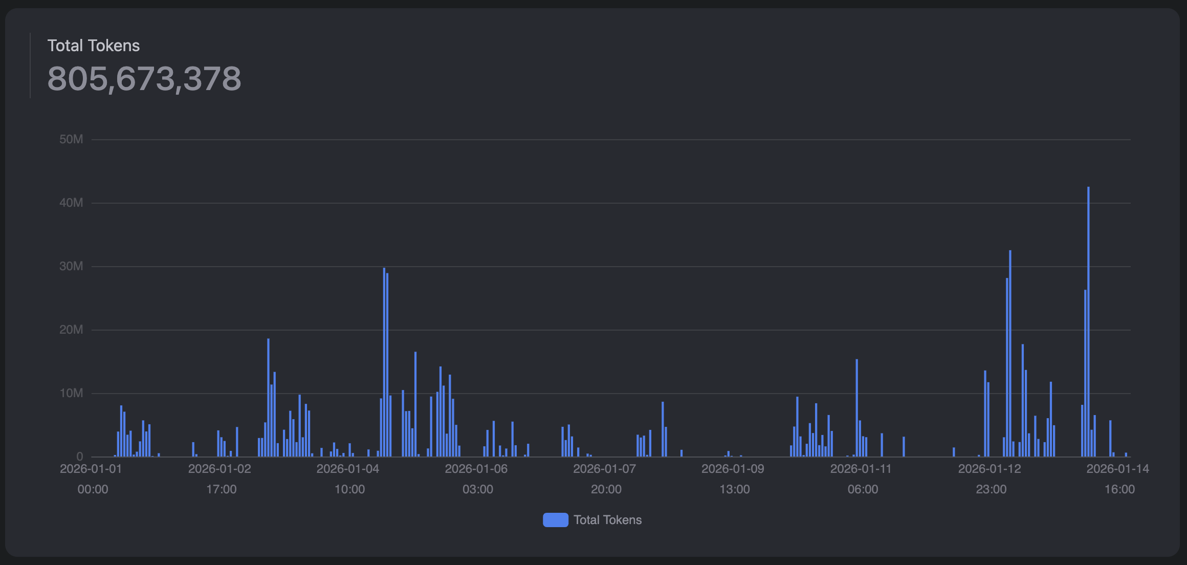
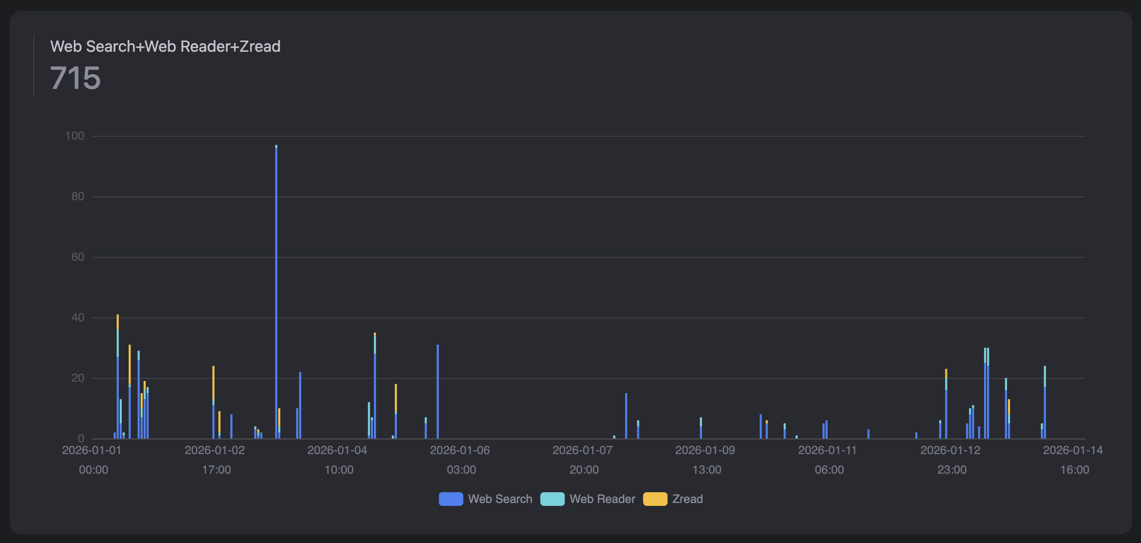
I’ve been using Z.ai’s coding plan for around 2 weeks now, and quite enjoy it. Their usage rates are extremely high, however this mostly applies to their tokens whereas their tool calls could be higher imo. Below is my current usage:


maximum combined tool usage of 1000 per month (lowk running out)
I’ve never run into rate limits with their tokens (which reset every 5 hours), but you only get 1000 tool calls for Web Search, Web reader, and a PDF reader tool combined per month. I’ve used 715 in 2 weeks so will definitely run out before the month has ended.

I’ve been running their latest GLM-4.7 model in Claude Code, Z.ai provides a super useful setup tool which automatically configures Claude Code with the correct MCPs and settings once you provide your Z.ai API key.

says Opus 4.5 but it’s really GLM 4.7 in disguise.
It’s been great so far! Honestly GLM-4.7 is a super solid model, definitely not SOTA (state of the art) compared to Opus 4.5, Gemini 3.0 Pro and GPT-5.2 but overall extremely good considering the price and usage allowance. Below are its benchmarks, it’s genuinely the best open source model currently and beats some proprietary models (e.g. Grok 4 and 4.1 Fast).

It’s also been super fun to read them explaining their story on Twitter! Highly recommend checking it out if you’re interested. Also checkout their coding plans if you wanted a super cheap mode to start experimenting with AI agents.
As always, please like and subscribe if you enjoyed!!